这都已经2025年了,用“洋垃圾”搭建MC服务器还可行吗?
引言
2025年,云服务器市场呈现出一片勃勃生机、万物竞发的场面,各大厂商与专注 MC 的云服务提供商百花齐放。各类云服务器方案也以其便捷性、弹性扩展、技术支持等优势,早已在在 MC 服务器领域占据了一席之地。那么,在云端方案日益丰富的当下,我们是否还需要自行搭建一台物理机来搭建 MC 服务器呢?
生命不息,折腾不止,作为一个MC牢玩家和热爱折腾的垃圾佬,本次我们就来玩一下蓝色巨人的远古圣遗物——Intel Xeon E5-2696 v3
注:本文讨论的核心是在低预算下,搭建一个可以 7x24 小时稳定运行的小型 MC 服务器。
硬件配置与测试环境
MC服务器的流畅运行很大程度上取决于CPU的性能,并且MC是一个很吃单核性能的游戏,因此我们需要挑选一块主频较高的处理器。对比来看,E5-2666 V3 其实更适合开MC服务器,并且价格更低,但是由于我有家庭服务器的需求,需要用到多开虚拟机等功能,因此我选择了多核性能更强的E5-2696 V3。
| E5-2666 V3 | E5-2696 V3 | |
|---|---|---|
| 核心数量 | 10 | 18 |
| 线程数量 | 20 | 36 |
| CPU主频 | 2.9 GHz | 2.3 GHz |
| 单核睿频 | 3.5 GHz | 3.8 GHz |
| 全核频率 | 3.2 GHz | 2.8 GHz |
| 三级缓存 | 25 MB | 45 MB |
| TDP | 135W | 145W |
| 某鱼售价 | 73 | 220 |
说明:
- CPU主频: CPU 的基础时钟频率。
- 单核睿频: CPU 在单核负载下可以达到的最高频率。
- 全核频率: CPU 在所有核心都满载的情况下可以达到的频率。
- TDP (Thermal Design Power): CPU 的热设计功耗,表示 CPU 在正常工作负载下产生的最大热量。 数值越高,需要的散热能力越强。
注意事项:
- 在实际使用中,E5 系列的洋垃圾CPU在多数应用场景下无法稳定运行在单核最高睿频,服务器的稍微负载高一点,CPU频率就会掉到全核频率。我的建议是直接看它的全核频率而不是单核睿频。
- 本次的测试不采取鸡血等方式提高CPU性能。
- “受到特朗普对等关税影响”,E5-2666 V3的价格从3月的43元涨到了4月的73元。
硬件配置清单
| 部件名称 | 型号/规格 | 单价 (元) | 数量 | 总价 (元) |
|---|---|---|---|---|
| CPU + 主板套装 | E5-2696 V3 板U套装 | 492 | 1 | 492 |
| 内存条 | 三星 DDR3 服务器内存 16GB 1866 | 36 | 4 | 144 |
| 固态硬盘 (SSD) | 1TB SSD | 348 | 1 | 348 |
| 散热器 | 六热管下压式散热器 | 65 | 1 | 65 |
| 总计 | 1049 |
电源和机箱都使用的是我手头多出来的,由于服务器将安装 Proxmox 系统,日常管理可以通过网页进行,因此显卡仅在系统安装时需要,临时从主力机借用一下即可。
软件环境说明
Proxmox VE 是一款免费开源的服务器虚拟化平台,能让你在一台物理机上同时运行多个独立的“虚拟电脑”(虚拟机或容器),从而提高资源利用率、降低成本。你可以用它轻松创建、管理、备份这些虚拟环境,实现应用隔离,甚至在不停服务的情况下将它们迁移到其他服务器上。Proxmox VE 拥有虚拟机(KVM,可运行各种操作系统)和容器(LXC,更轻量级的Linux环境)两种虚拟化“绝招”,无论个人还是企业,都能用它更高效地管理服务器。
由于使用了虚拟机,可能会导致一定的性能下降(大概5%的性能损失),如果只是用来开MC服务器的话可以使用其他的系统以获得更好的性能。
本次测试将在 Proxmox VE 虚拟化环境中运行 Windows Server 2022,使用 Java 22 和 Paper 1.21.4 作为 Minecraft 服务器核心,并为 Java 进程分配最大 16GB 内存。
测试环境细节
客户端环境: Minecraft 1.21.4 (Fabric 版本) 并安装Spark对性能进行分析。
服务器压力测试内容:
- 单人最高视距创造模式飞行跑图
- 单人长距离传送
- 百万船吸刷怪塔
对比组: 为更好评估服务器性能,将与一台成本相近的小米游戏本 (i5-7300HQ, 16GB 内存, 某鱼1200上下) 进行对比测试。
| 处理器 | i5-7300HQ | E5-2696 V3 |
|---|---|---|
| 核心数量 | 4 | 18 |
| 线程数量 | 4 | 36 |
| CPU主频 | 2.5 GHz | 2.3 GHz |
| 单核睿频 | 3.5 GHz | 3.8 GHz |
| 全核睿频 | 3.1 GHz | 2.8 GHz |
| 三级缓存 | 6 MB | 45 MB |
| TDP | 45W | 145W |
测试结果
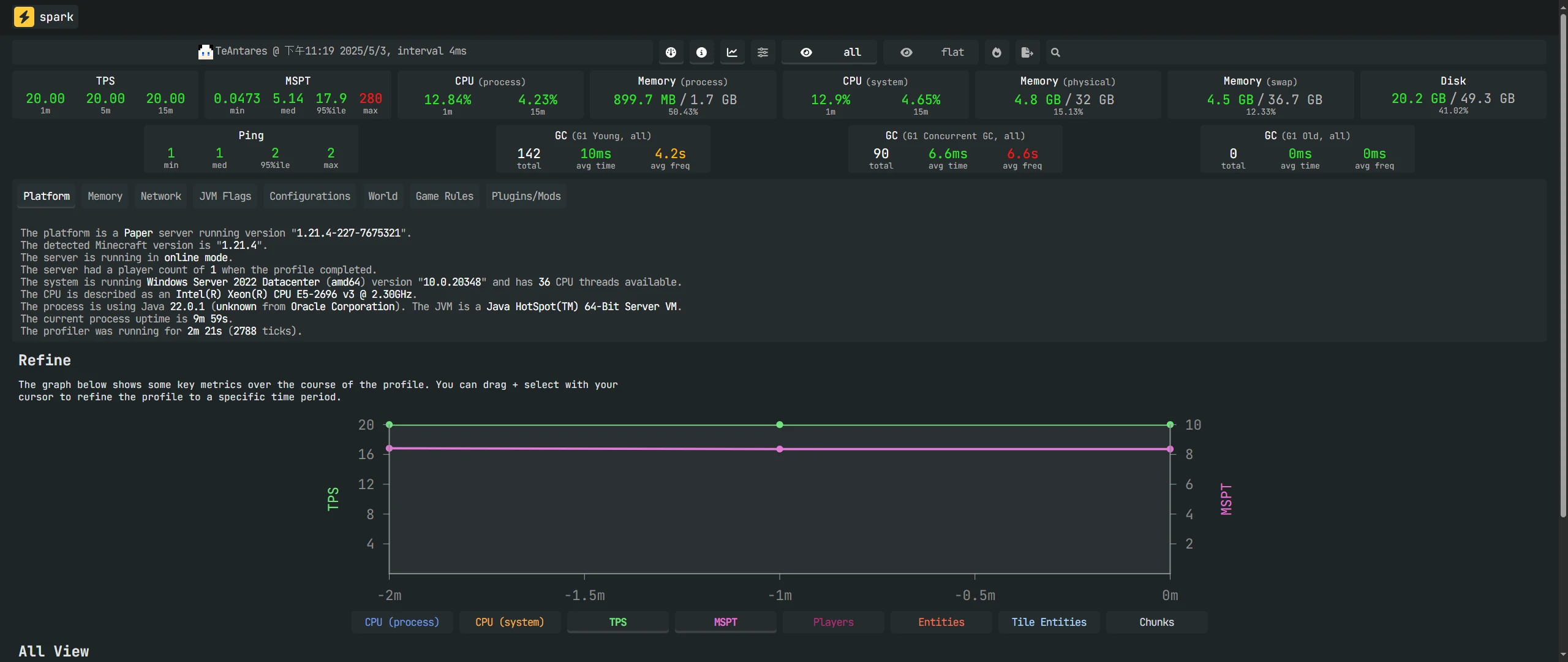
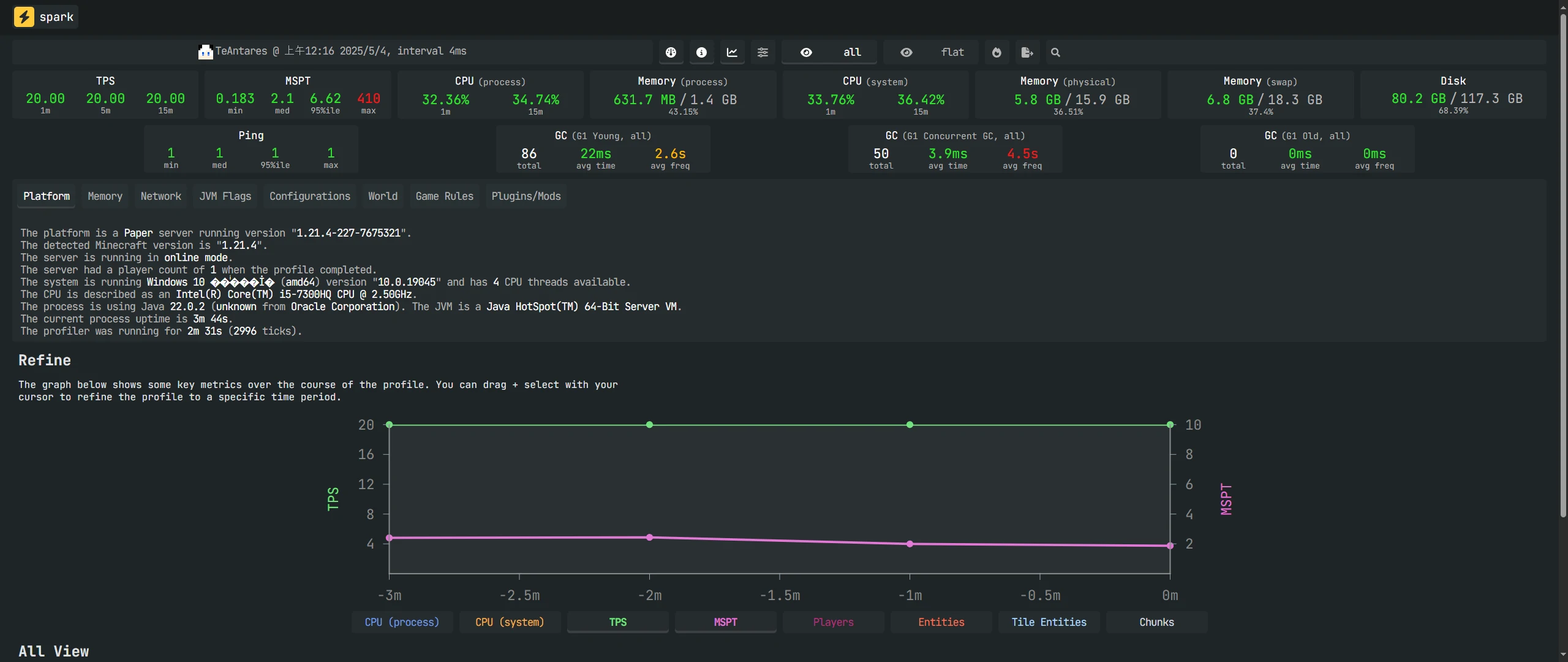
地图加载性能对比
以下图片展示了 E5-2696 V3 和 i5-7300HQ 在地图加载方面的性能对比。
E5-2696 V3:


i5-7300HQ:


TPS (Ticks Per Second):
- 定义: TPS 是 Minecraft 服务器每秒处理的游戏逻辑 Tick 的数量。 默认情况下,Minecraft 服务器的目标 TPS 是 20。
- 重要性: TPS 是衡量服务器性能的关键指标。 如果服务器的 TPS 稳定在 20 左右,玩家的游戏体验会比较流畅。 如果 TPS 降低到 20 以下,玩家会感受到卡顿、延迟等问题。
- 统计指标:
- 1m (1 分钟平均 TPS): 过去 1 分钟内的平均 TPS 值,反映了服务器在较短时间内的性能表现。
- 5m (5 分钟平均 TPS): 过去 5 分钟内的平均 TPS 值,反映了服务器在中等时间内的性能表现,可以平滑掉一些短时间的波动。
- 15m (15 分钟平均 TPS): 过去 15 分钟内的平均 TPS 值,反映了服务器在较长时间内的性能表现,更加稳定可靠。
MSPT (Milliseconds Per Tick):
- 定义: MSPT 是服务器处理一个游戏逻辑 Tick 所需的平均毫秒数。 MSPT 可以更直观地反映服务器的性能压力。
- 计算方式: MSPT = 1000 毫秒 / TPS
- 重要性: MSPT 越低,说明服务器的性能越好。 理想情况下,MSPT 应该低于 50 毫秒。
- 统计指标:
- min (最小值): 在统计时间段内,MSPT 的最小值,反映了服务器在最佳状态下的性能。
- med (中位数): 在统计时间段内,MSPT 的中位数,可以消除极端值的影响,更准确地反映服务器的平均性能。
- 95%ile (95 分位数): 在统计时间段内,95% 的 Tick 的 MSPT 都低于这个值。 可以反映服务器在绝大多数情况下的性能。
- max (最大值): 在统计时间段内,MSPT 的最大值,反映了服务器在最差状态下的性能。
跑图测试时长约为 2 分钟,因此我们重点关注 1 分钟内的平均 TPS。测试数据显示,两款 CPU 的平均 TPS 均能稳定在 20。在 MSPT 方面,E5-2696 V3 的 95%ile 值为 17.9ms,i5-7300HQ 的 95%ile 值为 6.62ms;但是E5-2696 V3 的 MSPT Max 值为 280ms,低于 i5-7300HQ 的 410ms。但在实际测试中,E5-2696 V3 的地图加载流畅度明显优于 i5-7300HQ。i5-7300HQ 存在地图加载速度滞后于创造飞行速度的问题,导致需要频繁停顿等待区块加载,而 E5-2696 V3 的地图加载速度始终大于创造飞行速度,不存在会飞入虚空区块的情况。
长距离传送性能对比
以下图片展示了 E5-2696 V3 和 i5-7300HQ 在长距离传送后的性能对比。
E5-2696 V3:


i5-7300HQ:


在长距离传送下,i5-7300HQ 的表现极差,区块加载需要非常长的时间,i5-7300HQ 的 TPS 无法稳定在 20,下降至 16.72,同时 MSPT Max 值飙升至 5770ms,服务器也出现了overload提示。相比之下,E5-2696 V3 的表现相对稳定,地图加载速度还是比较快的,TPS 仍能稳定在20,MSPT Max 值为 696ms,95%ile 值为 13.1ms (甚至优于之前的跑图测试)。不过这次测试出现了一个很奇怪的现象,i5-7300HQ MSPT 居然随着TPS的减小而减小,这是很不正常的现象。
百万船吸刷怪塔性能对比
以下图片展示了 E5-2696 V3 和 i5-7300HQ 在运行百万船吸刷怪塔时的性能对比。
E5-2696 V3:


i5-7300HQ:


在该项测试中,i5-7300HQ 表现较为良好,TPS 居然能勉强稳定在20左右,95%ile 值为 53ms,还算是比较流畅。相比之下 E5-2696 V3 在百万船吸刷怪塔的攻势下尽现颓势,服务器的 TPS 来到了可怜的 13.81,95%ile 值也大幅上升至 91.4ms。
功耗测试
为了准确评估 E5-2696 V3 和 i5-7300HQ 的实际功耗,本次测试使用智能插座记录了它们的用电情况。 以下图片展示了 E5-2696 V3 和 i5-7300HQ 的功耗对比情况。 为了更直观地展示 E5-2696 V3 在不同负载下的功耗差异,我们将其待机和高负载功耗图并排展示。
| E5-2696 V3 (待机) | E5-2696 V3 (高负载) |
|---|---|
![]() |
![]() |
i5-7300HQ:
| i5-7300HQ (待机) | i5-7300HQ (高负载) |
|---|---|
![]() |
![]() |
测试结果:
- E5-2696 V3: 待机功耗约为 90W,高负载时可达 140W 左右。
- i5-7300HQ: 待机功耗约为 10W,高负载不超过 50W。
为直观展示功耗对成本的影响,本次将对 E5-2696 V3 和 i5-7300HQ 的电费成本进行估算。 考虑到小型服务器多数时间处于待机状态,我们采用待机功耗进行计算,暂不考虑各地电费差异、阶梯电价和峰谷电价等因素,统一按 0.75 元/度计算(一般来说没这么多,这个值是偏大的)。
电费估算 (基于 0.75 元/度):
- E5-2696 V3 (待机):
- 每日用电量:2.16 度
- 每日电费:1.62 元
- 每年用电量:788.4 度
- 每年电费:591.3 元
- i5-7300HQ (待机):
- 每日用电量:0.24 度
- 每日电费:0.18 元
- 每年用电量:87.6 度
- 每年电费:65.7 元
结论
我觉得这玩意儿到底还是见仁见智吧,在低成本情况下,用二手洋垃圾攒出来的服务器也不是不能用,虽然这台服务器在某些方面还比不过二手笔记本(笔记本自带电池相当于自带UPS)
不过话说回来 E5-2696 V3 并不是最适合用来开服的洋垃圾,其实拿E5-2666 V3 用来和 i5-7300HQ 进行对比才是更合理的,不过现在2666涨价如此严重,建议再观望观望。
最后希望这篇文章能够对你有帮助。
联系作者: 蓝枫 (lanfeng@shadowjade.studio)



